Features
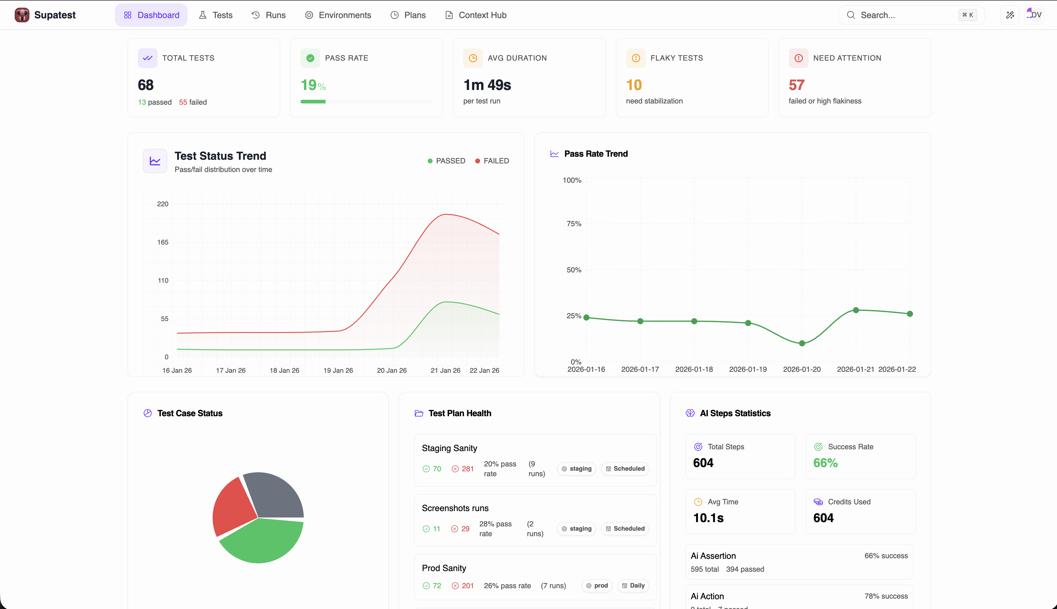
Dashboard Analytics Revamp
Dashboard Analytics Revamp
The dashboard has been completely revamped with comprehensive analytics components.

- Run-based metrics - View aggregated statistics across all your test runs
- Environment filtering - Filter analytics by specific environments
- Date range filtering - Analyze trends over custom time periods
- Test case quick links - Navigate directly to test cases from dashboard
Run Insights with AI Analysis
Run Insights with AI Analysis
A new AI-powered Run Insights feature that analyzes your test runs automatically.

- AI-powered analysis - Get intelligent insights about your test runs
- Categorized failures - Failures are automatically categorized for easier debugging
- Run trends - Track pass/fail patterns across multiple runs
- Analyze all runs - Analysis now covers all runs, not just failures
Improved Editor Layout
Improved Editor Layout
The no-code editor has been revamped with a new layout featuring resizable panels and a console panel for enhanced debugging.

- Resizable panels - Drag to resize the steps panel, browser view, and console
- New console panel - A dedicated panel with multiple tabs for debugging:
- Logs tab - View real-time execution logs as tests run
- Screenshots tab - View screenshots captured during test execution
- Trace tab - Debug step execution with detailed traces
- AI Execution Logs tab - View AI thinking, actions, and healing operations for AI-related steps
- Inbox tab - View check email and TOTP code results
- Keyboard shortcuts - Quick access with keyboard shortcuts
Last Run Report Enhancements
Last Run Report Enhancements
Unified all scattered test run assets into a single Last Run Report for easier access and review.

- Unified view - Screenshots, traces, logs, and network data all in one place
- PDF export - Export your test run reports to PDF format
- Screenshots export - Export screenshots from test runs
- All step types supported - PDF reports now include all step types
Activity Tracking Improvements
Activity Tracking Improvements
Better tracking of changes made to your tests.

- Change source badges - See whether changes came from recorder or manual edits
- Step change diffs - Detailed view of exactly what changed in each step
- Activity side panel - New side panel with comprehensive change details
Improvements
- Per-test-plan parallel execution limits - Set parallelization limits on individual test plans
- Improved locator titles - Better auto-generated titles for element locators
- Enhanced data tables - Improved column sizing and styling
- Better folder display - Improved folder grid with better responsiveness
Bug Fixes
- Fixed runs dropdown not showing data in test run details page
- Fixed screenshot capture issues in headless mode
- Fixed test case URL links in dashboard components
- Fixed agent stop when the test case is stopped in both headless and headed modes

